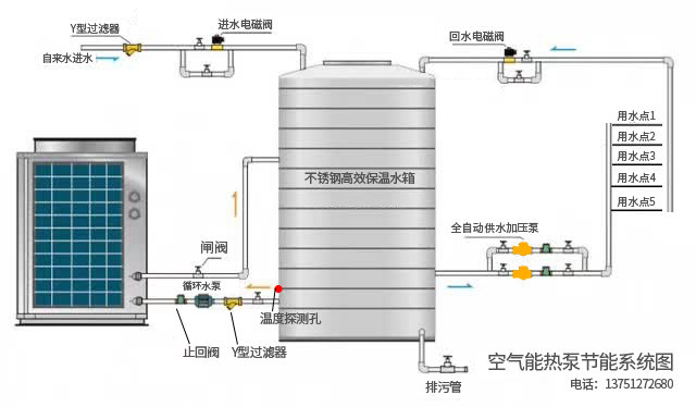
空气能设备 24 小时联系热线|hotline- 24/7 137-5127-2680 核心设备展示 了解我们的 空气能热泵设备,通过吸收空气中的热量,实现高效制热与制冷,广泛应用于热水、采暖、烘干等场景,节能效果显著。 工作原理空气能热泵是一种高效集热并转移热量的装置,主要零部件包括 压缩机、空气换热器、水换热器、膨胀阀和风机等部件组 成、其利用空气中的热量作为低温热源,采用极少电能驱动,运用逆卡诺循环原理,经过传统空调器中的冷凝器或蒸发器进行热 交换,使吸热工质产生物理相变(气态— 液态—气态-气态),利用这一往复循环相变过程,使空气换热器不断吸热和放热,使 冷水逐步升温,满足用户的热水需求。性能特点节 能:空气能热泵从空气中获取热量,仅消耗少量电能,可获取其消耗电能的3倍以上的热能。环 保:空气能热泵运行节能,无任何排放及污染且绿色环保,符合国家环保要求。安 全:避免了燃气热水器,电热水器的易燃、易爆、触电、煤气中毒等安全隐患。可 靠:产品运行性能稳定,维护费用低。可全天候运行,不受恶劣天气的影响。使用寿命可长达10年以上智能控制:接触式智能面板控制,动态负荷,达到设定温度后,保持负荷动态匹配,平稳运行。智能柔性除霜,可以根据不同地 区的恶劣气 候条件设定除霜参数和控制方案,除霜更彻底、灵活、节能。适用场所* 热效率高,维修率少,主要用于南方地区。* 工厂、学校、医院、酒店、部队、机关等各类企事业单位热水。* 工业生产用热水及中央供暖场所。* 用热水量从几十人到几万人均可安装使用。 空气能设备型号 空气能设备型号型号1 空气能设备型号型号2 空气能设备型号型号3 空气能设备型号型号4 空气能设备型号型号5 空气能设备型号型号6 空气能设备型号型号7 空气能设备型号型号8 这是空气能设备型号型号1 这是空气能设备型号型号2 24 小时联系热线| Onhotline - 24/7 欢迎光临全日节能设备公司!我们专注于研发、生产、销售和安装各类新能源节能设备,主要产品包括:空气能热泵设备、空压机及余热回收利用设备、水处理净化设备、太阳能光伏发电及热水设备、压缩空气高压管道安装以及水电气管道安装服务。为了更好地服务广大客户,我们特别设立了 24 小时服务热线:137 5127 2680(微信同号)。 137-5127-2680